Results

SENSE Results

SENSE focused on making complex cyber‑physical systems (CPSs) transparent, explainable, and trustworthy to diverse stakeholders including engineers, operators, and end-users. The results on this page cover project resources, including the open-source technology stack that was developed, 3 proof-of-concept implementations, and final evaluations of the project. Furthermore, we provide an interactive demo use case of explanations provided by the SENSE framework in an energy community scenario.

Project Resources

SENSE Overview

Resources Overview

Within SENSE, we developed several key resources that demonstrate both the technical and practical value of our approach. These include, firstly, the SENSE architecture and methods implemented as part of the SENSE technology stack. Secondly, we developed three proof-of-concept systems which extend the SENSE Stack for use cases related to smart charging infrastructure, energy communities, and smart buildings domains. Each implementation showcases how our framework can be applied in real-world settings. Thirdly, we have conducted in-depth technical and economic evaluations to assess the performance and cost-effectiveness of our solutions.

Explore GitHub

Technology Stack

Architecture

Publications
Katrin Schreiberhuber, Fajar Ekaputra, Marta Sabou, Daniel Hauer, Konrad Diwold, Thomas Frühwirth, Gernot Steindl, Tobias Schwarzinger
"Event Explanations in Cyber-Physical Systems – A Causal Exploration Algorithm"
DACH+ Energy Informatics
Gernot Steindl, Tobias Schwarzinger, Katrin Schreiberhuber, Fajar Ekaputra
IEEE

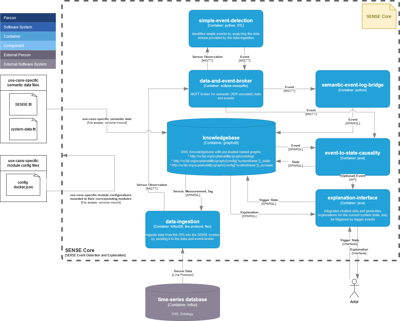
The SENSE Architecture provides an abstract architecture for building systems that aim to explain events in cyber-physical systems. Core to this architecture is the SENSE Semantic Model (or SENSE Ontology), which contains machine-readable knowledge about the domain and the system itself. SENSE collects sensor data from connected devices and enriches it with contextual information from the semantic model in order to monitor system behaviour. It then processes this data to identify high-level events (e.g., an open window) and records them in an event log (in the Semantic Event-handling Module). The SENSE Semantic Model also captures knowledge about causal relationships (e.g.. an open window may lead to increased energy consumption). SENSE can interpret this information to generate explanations for detected events and present them to users (Explainability Module). To make these insights easily accessible, SENSE offers a conversational interface through which users can ask questions in natural language and explore the resulting explanations. The concrete implementation of these modules is described under the corresponding tabs above.

SENSE Architecture Diagram

Ontology

Publications
Katrin Schreiberhuber, Paul Maurer, Fajar J. Ekaputra, Marta Sabou.
Workshop on Causal Neuro-symbolic AI 2025
Katrin Schreiberhuber, Fajar Ekaputra, Marta Sabou, Daniel Hauer, Konrad Diwold, Thomas Frühwirth, Gernot Steindl, Tobias Schwarzinger.
DACH+ Energy Informatics
Gernot Steindl, Tobias Schwarzinger, Katrin Schreiberhuber, et al.
IEEE Open Journal of IES

The SENSE ontology (a concrete implementation of the SENSE Semantic Model) enhances transparency in complex Cyber-Physical Systems (CPSs) by enabling real-time, causal, and user-centered explanations of system behavior. It unifies five key knowledge areas topology, observation, causality, user context, and explanation to support semantic reasoning and interoperability across diverse data sources. Developed using the Linked Open Terms methodology, the SENSE ontology was shaped by use cases in smart grids and buildings, addressing limitations of traditional explainable AI (XAI). Evaluations showed strong performance in answering stakeholder-driven questions, and real-world pilots confirmed its effectiveness in delivering structured, actionable insights into CPS anomalies. The ontology is openly maintained and available online.

SENSE Ontology Diagram

Event Detection

Publications
Tobias Schwarzinger, Gernot Steindl, Thomas Frühwirth, et al.
ETFA 2024
Gernot Steindl, Tobias Schwarzinger, Katrin Schreiberhuber, et al.
IEEE Open Journal of IES

In complex systems such as smart buildings and smart grids, raw sensor data alone is insufficient for understanding what is truly happening. To support human operators effectively, it is necessary to translate this data into meaningful, high-level information. Operators, for example, are interested in heaters that fail to reach the target temperature or electric vehicle chargers that exceed the maximum power drain. We capture such information in the form of events. To this end, we propose a modular architecture for semantic event handling. At its core, this architecture integrates four key elements: a semantic model of the system; sensor data ingestion; a set of specialized event detection services; and a semantic event log. Each detection service targets a specific type of event. Some use regression models, while others use logic-based rules. The involved services communicate via a shared messaging infrastructure. Recognizing that no two systems are exactly alike, we employ event specification at a conceptual level, enabling event specifications to adapt automatically to the characteristics of each system. For instance, the same event specification can be used for a small electric vehicle charging garage with three charging stations or a large-scale facility. This flexibility is achieved by consulting the semantic model and expressive specification languages such as Signal Temporal Logic.

SENSE Event Detection Diagram

Explanation Generation

Publications
Katrin Schreiberhuber, Fajar Ekaputra, Marta Sabou, Daniel Hauer, Konrad Diwold, Thomas Frühwirth, Gernot Steindl, Tobias Schwarzinger.
DACH+ Energy Informatics

We have introduced a domain-independent framework for generating explanations in Cyber-Physical Systems (CPSs), aiming to improve transparency and trust. It combines a unified data model (the SENSE ontology) with novel explanation algorithms based on SPARQL to automatically analyze and explain system states. The framework supports root cause analysis and user queries across different CPS domains. Its effectiveness is demonstrated in the SENSE PoC implementations.

SENSE Explanation Diagram

Interactive User Interface / Chatbot

The SENSE framework is designed to be flexible and can be integrated with different types of user interfaces depending on the application and user needs. This means the system’s insights and recommendations can be delivered through conversational chatbots, interactive dashboards, or other tailored front-end solutions. One implementation from our project is a chatbot interface powered by a Retrieval-Augmented Generation (RAG) architecture. This approach combines large language models with a validated knowledge base, ensuring that responses are both natural and trustworthy. Beyond the standard RAG mechanism, SENSE also supports an extended RAG approach (RAG_KG) that leverages information from the underlying Knowledge Graph. With this approach, user questions are dynamically translated into SPARQL queries executed against the Knowledge Graph. In the chatbot, users can either select from a set of common question templates or simply phrase any natural language question to receive explanations. The retrieved results and explanations are then contextualized and provided back in natural language, combining the reasoning capabilities of LLMs with the semantic precision and explainability of a Knowledge Graph. While the chatbot makes complex system outputs easier to understand for non-experts, the dashboard allows users to drill down into the underlying data for deeper analysis. By supporting multiple user interfaces, the SENSE framework enables both accessible communication for everyday users and advanced exploration for expert stakeholders.

SENSE User Interface 1
SENSE User Interface 2

Open Resources

One of the key contributions of the SENSE project to the wider research and innovation community is the provision of open-source components that make up the SENSE architecture. By making these resources freely available, we aim to support transparency, reproducibility, and collaboration within the fields of energy systems, smart buildings, and digital infrastructures.

The source code can be accessed through our public GitHub repositories, where we have shared the following major components of the SENSE technology stack:

  • SENSE Framework – the core software infrastructure that underpins the architecture, providing the fundamental building blocks for integration and experimentation.
  • SENSE Ontology – a structured knowledge representation that enables semantic interoperability and data harmonization across diverse domains and systems.
  • Proof-of-Concept (PoC) Implementations – reference implementations that demonstrate the practical application of the framework, including:
    • the Energy Community PoC, which showcases how the SENSE architecture can support energy management and community-driven energy sharing; and
    • the Smart Building PoC, which highlights the role of the framework in enabling intelligent building management and optimization.

By publishing these open-source components, the SENSE project invites researchers, developers, and practitioners to explore, adapt, and extend our work. We believe this open approach accelerates innovation, facilitates collaboration across disciplines, and ensures that the outcomes of the project can generate long-term impact beyond its immediate scope.

SENSE Container Diagram

PoC Implementations

Smart Charging Garage

Publications
Katrin Schreiberhuber, Paul Maurer, Fajar J. Ekaputra, Marta Sabou.
Workshop Causal Neuro-symbolic Artificial Intelligence
Tobias Schwarzinger, Gernot Steindl, Thomas Frühwirth, Konrad Diwold.
ETFA 2024
Katrin Schreiberhuber, Fajar Ekaputra, Marta Sabou, Daniel Hauer, Konrad Diwold, Thomas Frühwirth, Gernot Steindl, Tobias Schwarzinger.
DACH+ Energy Informatics
Gernot Steindl, Tobias Schwarzinger, Katrin Schreiberhuber, Fajar Ekaputra.
IEEE

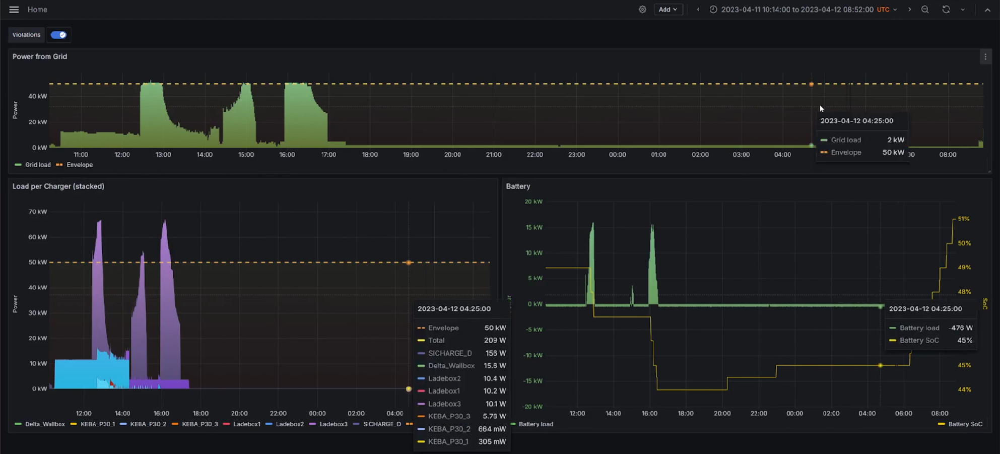
The smart charging proof of concept is a practical, field-deployed application of the SENSE framework within a real-life charging infrastrucutere. This PoC is specifically designed to provide facility operators with clear explanations for system anomalies, particularly "envelope violations" where energy consumption of the charging infrastructure exceeds the predefined operating envelope (OE) which were issued to the charging infrastructure operator by the distribution system operator (DSO). The charging garage infrastructure includes eight charging stations and a PV-battery system, which is crucial for peak shaving. SENSE continuously collects data from multiple sensors monitoring active power, the battery's state of charge (SoC), and the operating envelope itself. When an OE violation occurs, the system's chat interface presents trigger events to the user, who can then inspect the underlying data further. This allows both facility operators and DSOs to understand why the violation occurred, enabling them to counteract issues in real-time or inform long-term system redesign.

SENSE Smart Charging Diagram

Energy Community

Publications
Juliana Kainz, Alfred Einfalt, Gerhard Engelbrecht, Albin Frischenschlager, Christian Wolloner.
CIRED WS2024
Katrin Schreiberhuber, Fajar Ekaputra, Marta Sabou, Daniel Hauer, Konrad Diwold, Thomas Frühwirth, Gernot Steindl, Tobias Schwarzinger.
DACH+ Energy Informatics
Matthias Bittner, Daniel Hauer, Matthias Wess, Dominik Dallinger, Daniel Schnoell, Konrad Diwold, Axel Jantsch.
ECML PKDD 2024
Matthias Bittner, Daniel Hauer, Matthias Wess, Daniel Schnoell, Konrad Diwold, Axel Jantsch.
ICSRS 2024

Unlike the smart charging PoC, energy community PoC is not a real-world deployment but rather a simulation-based platform that enables the investigation of future local energy community (LEC) configurations. For its implementation, a low-voltage grid section, representative of a rural settlement, was simulated using the Siemens BIFROST co-simulation framework. The topology and parameters for this simulated grid were derived from the established "SimBench" dataset, adapted to reflect a future energy landscape. Within this simulated environment, an LEC operates, comprising various grid entities that engage in energy trading. The primary goal of the LEC, managed by an Energy Community Operator (ECO), is to optimize energy exchange to maximize self-consumption among its members. SENSE monitors that the ECO abides the set points it is given by the distribution system operator (DSO). In case transformer limits are violated or setpoints are not met, SENSE identifies the underlying reason for the violation. The timeseries generated within the PoC as well as the system specification are available at the SENSE GitHub repository together with the SENSE system.

Smart Building

Heating, ventilation and air-conditioning systems of modern energy efficient buildings are becoming increasingly complex. To minimize the energy consumption of a building it is essential to control the heating, ventilation and cooling systems in a way that is tailored to the building usage and the current weather conditions. In addition, other factors such as open or closed windows and the operation of shading devices at the windows also influence the performance of a building significantly. Many buildings are equipped with a large number of sensors that provide data for control purposes. Furthermore, the sheer number of sensors is hard to manage and maintain by the building operators. The SENSE system has been developed to help explain situations and problems that occur in cyber-physical systems that are not easy to understand by the users. Because buildings are highly complex and are influenced by environmental conditions as well as user behavior, the SENSE system has been applied to a simplified proof of concept (PoC). The PoC focused on a single meeting room and the detection of one specific. This event is triggered by a significantly higher heating demand, compared to normal operation at comparable ambient temperatures. In parallel, two potential explanatory events were implemented that can be deliver possible explanations for the unusually high heating demand of the room.

  • An open window: This event is detected via a window contact and is only classified as an event if the window remains open for more than four hours. Shorter periods, such as brief ventilation, should not trigger an event.
  • A faulty temperature sensor: The temperature sensor in the room, which is used to control the heating system, is broken. It shows a constant value over a long period of time (4 hours). In normal operation, room temperatures never remain entirely constant but fluctuate slightly.
SENSE Smart Building Diagram

The implementation of the SENSE system is documented step by step. First, information about existing components in the building and their logical connections was filled in an excel template sheet. Next, the system was set up on a computer to run the event detection. Finally, a chatbot was used to retrieve and present information about the detected events.


Evaluation

Technical Evaluation

Publications
Katrin Schreiberhuber, Konrad Diwold, Tobias Schwarzinger, Gernot Steindl, Wolfgang Prüggler, Fajar J. Ekaputra, Marta Sabou
Proceedings of the 24th International Semantic Web Conference

The SENSE framework was technically evaluated through two proofs of concept smart EV charging infrastructure (PoC 1) and local energy communities (PoC 2) covering semantic modeling, event detection, explainability, and user interface usability. We obtained the following results:

  • The semantic model (SENSE Ontology), assessed against 76 competency questions, successfully addressed 55, demonstrating good coverage for the targeted use cases.
  • In PoC 1, the event detection module achieved perfect accuracy in identifying 98 manually confirmed envelope violations (F1 = 1), while the explainability module correctly matched or extended 82% of root causes compared to expert analysis, often providing richer causal chains with precise timestamps. Although some categories, such as “battery not used,” were missed due to configuration gaps, SENSE successfully explained most “unknown” cases, revealing new causes beyond the ground truth.
  • User evaluation with domain experts yielded a System Usability Scale score of 95/100, with feedback highlighting ease of use, practical relevance, and a request for an integrated feedback loop to teach the system new knowledge.

Economic Impact Analysis

Publications
Wolfgang Prüggler and Alfred Einfalt and Daniel Hauer and Juliana Kainz
IEWT 2025
Juliana Kainz, Alfred Einfalt, Gerhard Engelbrecht, Albin Frischenschlager, Christian Wolloner
CIRED WS2024
Matthias Bittner, Daniel Hauer, Christian Stippel, Katharina Scheucher, Robin Sudhoff, Axel Jantsch
ICMLA 2023

The economic evaluation focused on assessing the cost-effectiveness and financial viability of the system in Smart Grid and Smart Building applications. We obtained the following results:

  • In the Smart Charging Garage case, the SENSE system demonstrated improved grid efficiency through dynamic charging power limits compared to static ones. The cost-benefit analysis underscored the system's ability to delay or avoid costly grid reinforcements, establishing favorable break-even points when considering infrastructure investment costs such as cable laying. Additionally, the system's explainability could enhance user trust, further contributing to a system change towards sustainable electricity supply.
  • For Local Energy Communities (LEC), the evaluation revealed substantial economic benefits driven by increased self-consumption and optimized energy management. Optimization strategies improved self-consumption rates and achieved CO₂ emission reductions of up to 47.3%.
  • In the Smart Building domain, anomaly detection capabilities led to energy savings of up to 10% annually.

The findings highlight the SENSE system's role in promoting sustainable energy management while providing clear economic advantages through operational efficiency and reduced environmental impact.

SENSE Economic Evaluation Diagram
View Deliverable 6.3

Local Energy Community Use Case & Demo

Bifrost Use Case

Local Energy Community Use Case

Live Demo Energy Communities

This demo illustrates how the explainability chatbot supports the operation and monitoring of Local Energy Communities (LECs). An LEC consists of multiple energy community members (ECs) that exchange locally generated energy. Its operation is coordinated by an Energy Community Operator (ECO), who optimizes asset scheduling (e.g., PV curtailment, battery charging/discharging, EV charging) with the goal of minimizing community costs.

In practice, ECO decisions are constrained by Operating Envelopes (OEs) defined by the Distribution System Operator (DSO) to prevent transformer overloads. When violations occur, it is crucial to identify their cause:

  • ECO-induced violations, either deliberate (planned) or indirect (e.g., due to inaccurate forecasts).
  • OE-induced violations, where overloads occur despite the ECO adhering to the OE, indicating insufficient forecasting or overly restrictive envelopes.

The chatbot leverages the SENSE system to detect and classify these situations, providing targeted explanations to distinguish between community-driven issues and systemic forecasting or envelope-definition errors. By doing so, it enables both ECOs and DSOs to better interpret optimization outcomes, assess grid impacts, and refine operational strategies.

Local Energy Community Chatbot

Experience the SENSE Local Energy Community chatbot

Interactive Demo

Loading...

Authenticating securely...